This page is under construction
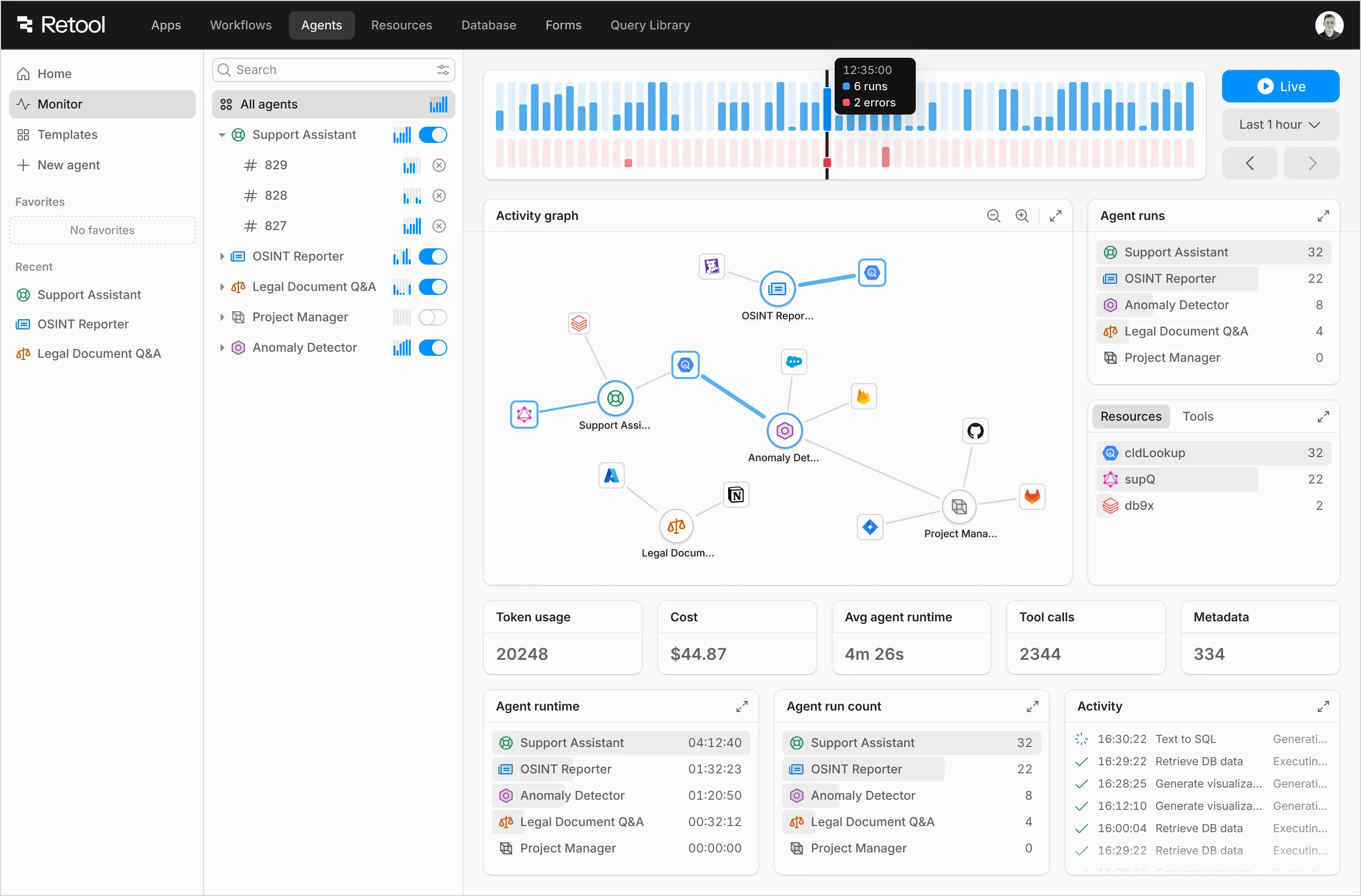
Retool Agents
Retool Agents are autonomous AI workers that use LLM reasoning to call your APIs, run queries/workflows, make decisions (or escalate to humans), and execute end-to-end tasks.
Led design from early exploration through launch—defining flows, interaction models, and system concepts with eng + PM partners. Launched summer 2025 to positive customer feedback. Sample product screenshots follow.






IDE explorations
I’ve worked on various prototypes exploring different IDE concepts for building and debugging Retool apps. Some of these experiments have influenced the final product, while others remain as explorations.
Visualizing logic
Retool apps get complex fast—interconnected components and stateful logic across layers. I prototyped a lightweight, always-on view that visualizes data and control flow as a tree linking queries, variables, and components, so you can trace how data moves and debug as you build.
Flexible workspace
As Retool evolved into a multi-product platform, we needed a workspace that spans apps, workflows, and databases. I prototyped an IDE-style environment that brings these surfaces together in one place, making it faster to navigate, debug, and build complex internal tools.
Unified IDE workspace across apps, workflows, and databases
Retool Workflows
Joined Retool in 2021 to co-build Workflows from scratch with one full-stack engineer. Led product and interaction design, shaped the core flow primitives (API, logic, control flow), and built most of the presentational UI in React.
The team grew and Workflows became a core part of the platform. We kept the same approach: ship fast, get blunt feedback, and build automations engineers actually use.
Early on I prototyped some of the control-flow and transformer blocks in the Godot game engine because its canvas/graph APIs made it fast to experiment with runtime behavior.